3.1.整体分析

3.1.1.设备状态汇总和分类
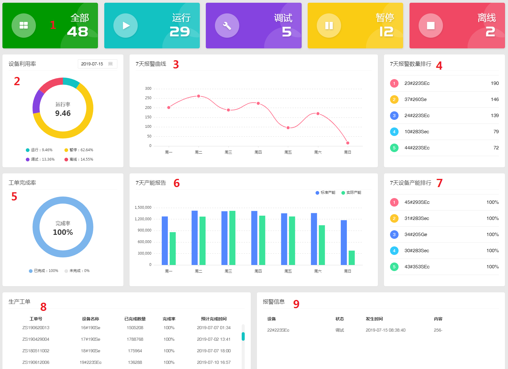
所有设备的状态显示栏,点击可跳转至设备总览页面的对应分类。例如点击“离线”,就会显示全部离线状态的设备信息。

3.1.2.设备利用率
以天为单位,统计所有设备的运行、暂停、调试、离线四种状态的时间占比。可选择不同日期观看过往的状态占比率。

3.1.3. 7天报警曲线
统计过去7天内设备所有的报警次数,以天为单位生成曲线趋势图。

3.1.4. 7天报警数量排行
过去7天设备的报警数量排行榜,显示报警最多的前5台设备的名称及数量。

3.1.5.工单完成率
统计现时在生产的工单的整体占比率。

3.1.6. 7天产能报告
统计过去7天的标准产能和实际产能对比图(只有排了工单才有产能报告,标准产能是从模具资料里带出来的,实际产能就是当天实际生产的数量)。

3.1.8.生产工单
显示现时系统上所有在生产的工单信息,包括:工单号、设备名称、已完成数量、预计完成时间。

3.1.9.报警信息
显示实时的设备报警信息,如果报警消除,则这里不显示。
