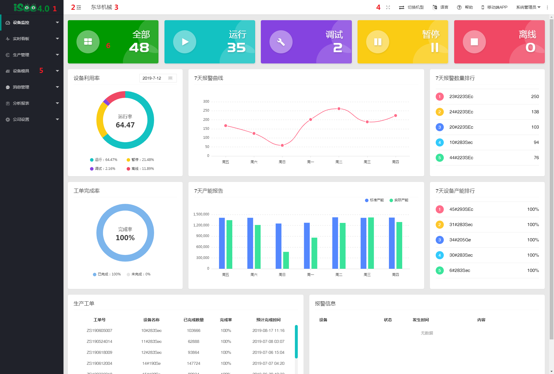
2.系统界面展示
iSee系统界面包括:iSee Logo、主菜单、菜单收缩功能、公司名称、工具栏和系统主页面。

2.1. iSee Logo
在其他页面点击iSee LOGO就可以返回首页。

2.2.收缩功能图标
点击后左侧功能栏收缩为只有图标。

2.3.公司名称
显示当前用户的公司名称。

2.4.工具栏
工具栏的功能包括:全屏显示、机型切换、多语言切换、系统帮助文档、APP下载二维码地址、用户名称及操作、系统版本及版权信息。

2.4.1.全屏显示
全屏显示后,不会出现浏览器等样式。方便在车间屏幕上全屏显示看板内容。

2.4.2.机型切换
点击设备类型,切换到该机型系统。

2.4.3.多语言切换
点击可以切换至不同的言语显示。

2.4.4.系统帮助文档
打开系统操作说明文档页面。随着系统的不断完善和升级,系统帮助文档也会一直更新完善。

2.4.5.APP下载二维码地址
用手机扫描二维码,下载iSee APP。

2.4.6.用户名称及操作
可以修改当前用户密码或退出系统。

2.4.7.系统版本及版权信息
查看当前系统的版本及版权信息内容。

2.5.主菜单功能模块
iSee系统的导航菜单,这里包含了iSee的所有功能模块。

2.6.系统主页面
iSee的所有功能页面都在这个区域内显示,接下来会详细介绍各个功能模块,以及各个功能模块的操作方法及注意事项。
