5.3.生产追溯

可追溯的工单为生产中和已完成2种,可追溯工单信息、设备生产过程中的状态、报警内容、故障、用料、不良品等信息。由于显示的内容样式相同,只是数据的不同。所以接下来用生产中的工单为例来说明。
5.3.1.搜索功能
输入工单号或设备名称,可以搜索到相关的工单资料。
5.3.2.详细信息
详细信息内容包括:工单内容、状态、SPC、分析、质量数据、正常停机、故障数据、用料数据、员工上班数据。

5.3.2.1.工单内容
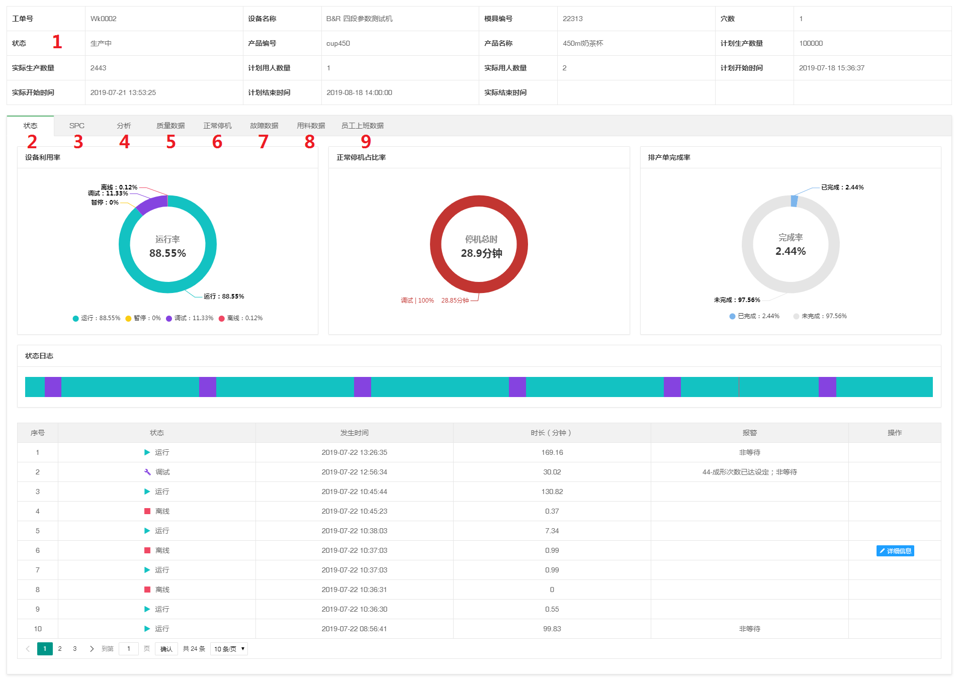
工单内容:工单号、设备名称、模具编号、穴数,状态、产品编号、产品名称、计划生产数量、实际生产数量、计划用人数量、实际用人数量、计划开始时间、实际开始时间、计划结束时间、实际结束时间。

5.3.2.2.状态
状态信息统计的是工单生产过程中的:设备利用率、正常停机占比、排产单完成率、状态日志。点击“详细信息”,可查看故障内容。

5.3.2.3.SPC
SPC统计的信息:工单生产过程中的所有SPC数据及对应的每一模的工艺参数。可通过时间段搜索数据,以及合模次数来精准搜索。

点击“详细信息”,查看这一模的工艺参数。

5.3.2.4.分析
选择分析类型、时间段,生成分析曲线图。

5.3.2.5.质量数据
工单生产过程中的不良品种类、数量、不良率占比。

5.3.2.6.正常停机
工单生产过程中设备的每一笔正常停机时间。

5.3.2.7.故障数据
工单生产过程中上报的所有故障信息。点击"详细信息"可查看故障详细内容。

5.3.2.8.用料数据
工单生产过程中的所有用料数据,包括原料名称、重量、上料人、上料时间。

5.3.2.9.员工上班数据
工单生产过程中员工的上班时间、下班时间、工作时间等信息。
