4.3.SPC看板

SPC看板

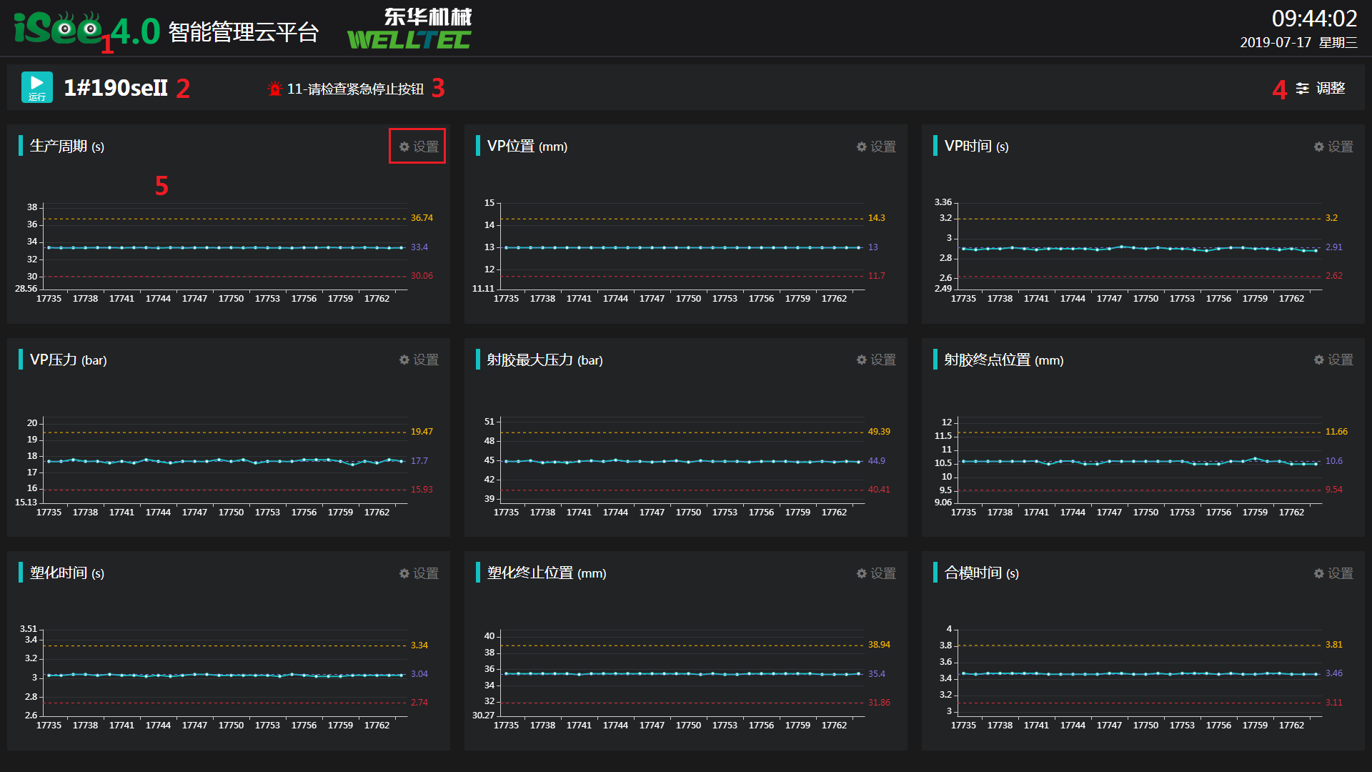
4.3.1.iSee Logo,点击返回系统首页。

4.3.2.设备状态及名称,曲线颜色会随着状态改变而改变。例如运行时为青色,暂停时会变为黄色。可以直观地看到当前设备状态。

4.3.3.设备报警信息,当报警解除时,信息自动消失。

4.3.4.调整,可以设置看板可以显示曲线的数量。最多显示3行6列共18个参数。

调整

4.3.5.SPC数据分析曲线,点击设置或以切换分析类型。有设置产品标准参数的模具,如果当前模具在使用时,可以看到SPC曲线有参考线。

results matching ""

    No results matching ""